
玩家自制船只 玩家自制船只现已上线,提供了探索海洋(包括深海)的新方式! 在水中放置全新的船只建造站部署物,即可与船员一同开始建造!使用全新的船只建造蓝图,利用一系列全新的船只专用建筑模块,打造你梦想中的船只。 为你的船只添加方向盘、锚、帆、引擎、木板、斜坡和加农炮,完成建造后即可驶向深海!


若想拥有一艘适航的船只,仔细考虑并合理布置引擎和船帆的位置至关重要,因为它们会影响船只的操控性和速度。通过使用径向菜单选项,船帆和引擎均可反转,以便进行灵巧的倒车停泊操作。


请务必为你的方向盘设置锁定密码,以防止他人未经允许访问或盗取你崭新的船只。 常规可部署物品可以放置在你的船上。如果它们能在拖船上使用,那么在这里也能使用。 当你发现船只一直在原地打转,需要进行调整时?可以使用部署与编辑模式(深海区域不可用),在船只周围快速便捷地部署一个船只建造站。 尽情享受建造船只和探索海洋的乐趣吧! 新船只可部署物品 为了让你的船只适航,我们现在推出了一些新的可部署物品——专门为你的船只设计! 船只建造站 船只建造站可以放置在深水中,用于建造和编辑你的船只。

造船计划 造船计划与你熟悉且喜爱的建筑规划功能类似,不过是专门用于船只的。

船帆 一块强化布料,用于捕捉风力以帮助船只前进。

舵轮 任何适航船只的必备物品。用于操控方向,内置锁可在你离开舵轮时确保船只安全。

引擎 一种以低等级燃料运行且消耗速度快的强大发动机。它噪音大、耗油量高且效率低下,但在你需要逃离危险、追逐其他玩家或强行摆脱困境时却极为宝贵。有时,速度是值得付出代价的。

锚 一个沉重的锚,用于阻止船只漂移。放下它可以固定位置,让你的船精确停在你想要的地方。没有它,你的船可能会漂向岸边。

加农炮 一种强大的海军武器,用于击沉其他玩家的船只。需装填炮弹。

小型斜坡 连接缺口并创建快速通道。非常适合登上其他船只或从水中抵达陆地。

木板 用于架桥跨越缝隙、登上其他船只,还能通过把朋友推进水里来解决小争执。

深海区域 深海是一个全新的近海区域,你可以乘坐船只前往。这里风险高、回报也高,并且有意设计得毫不留情。

你可以驾驶坚固的船只驶向地图边缘来进入该区域,例如玩家自制船只、硬壳充气艇(RHIB)或新型鱼雷艇(PT boats)。



这里不适合生存:你无法建造,也没有任何东西会刷新。先到先得。深海区域会像世界事件一样间歇性开启和关闭。 你可以在其中探索博客中详细介绍的以下新内容: 热带岛屿 浮空城市 幽灵船 由科学家操控的船只

我们有很多计划来拓展深海区域,并将其作为连接不同世界的桥梁。 幽灵船 与纪念碑类似,幽灵船是散布在深海中的静止船只,船上装满了战利品,供玩家驾驶船只航行时进行搜刮。


每艘幽灵船都有科学家守护,他们既在船上,也在附近巡逻,会试图阻止你登船。部分幽灵船还装有上锁的箱子,你需要在其他玩家和科学家船只的压力下进行破解。


我们希望幽灵船以及热带岛屿等其他 loot 地点(战利品地点)能为玩家提供足够的动力,让他们经常前往深海探索。 深海漂浮城市 在探索深海时,你可能会遇到漂浮城市。这些由废弃驳船和未完工石油钻井平台的框架搭建而成的简陋建筑群,是各类玩家的安全避难所。


目前,服务器上可以生成四种不同的浮空城变体,每种浮空城都提供相同类型的设施。这些设施包括可停泊船只的码头,以及出售武器、装备、食物和医疗用品的各类NPC商人。


附近有一艘农用驳船,支付少量费用即可进入,让你有机会收获新鲜作物。在每个遗迹中,平台间散布着熟悉的安全区设施,包括回收机、工作台、研究台和精炼炉。

每座浮空城的中心都有一座深甲板赌场,这是一个充满吸引力的场所,为所有疲惫的水手提供娱乐和放松的空间。在这里,你可以遇见其他幸存者,在泳池中放松身心,欣赏音乐,还能尽情用你的废料进行赌博。


记住,在那里要规矩点——要是惹麻烦,安保炮塔会让你明白为什么那是个馊主意。 深海岛屿 多年来,海洋对你而言不过是连接你与石油钻塔的一片蓝色虚空。通过这次更新,我们在深海区域引入了全新的生物群系——热带岛屿。

这些微型岛屿与大陆完全不同。这里有洁白的沙滩、茂密的棕榈树,甚至还有一种全新的美味天然食物。你不会在这里看到任何松树。


它们的半程序化特性会带来不同的体验。有些区域可能有古老的遗迹,有些则蕴藏着丰富的矿石——或者两者皆有。

但请小心行事。你并非唯一在外面寻求财富的人。 科学家船只 我们新增了一种船只——PT艇。仅在深海区域出现。它比硬壳充气艇速度慢,且消耗更多燃料,但船体更坚固,火力也更强大。

注意,深海中布满了新的科学家船只。 这些船只(包括刚性充气船和新的鱼雷艇)由科学家驾驶,他们会组队在深海中游荡,寻找玩家进行对抗。你可能会发现他们在幽灵船上守护着被黑客入侵的箱子。 每艘船都可以被玩家清空科学家后据为己有。 我们很好奇你会在船上发现什么?

每艘鱼雷艇都配备两座炮塔。一座装有双联装50口径机枪,另一座则配备一挺更为精准的50口径机枪。每座炮塔均可使用标准5.56步枪弹药进行装填。

RHIB 翻新 RHIB 一直需要一些精心维护,而海军更新正是进行这项工作的最佳时机。已更新其模型和纹理,并添加了新的储物箱模型。

RHIB现在配备了可使用的指南针和地图显示屏幕,帮助你在海洋中导航。

新科学家AI在石油钻塔和海上 如果你和很多科学家战斗过,就会知道试图潜行或绕后是找死的完美方式。 他们总是知道你在哪里,如果你试图耍小聪明和进行战术机动,他们会立即180度转身并用光束攻击你。 正因为如此,要么从很远的地方狙击他们,要么在瓶颈处蹲守,等着他们不可避免地一个接一个冲进来,这两种做法都非常诱人。 这使得攻占由科学家守卫的纪念碑变成了一场资源考验,且技能上限较低。 归根结底就是:你知道这种投机取巧的方法吗?你有足够的弹药和绷带去硬扛他们吗?

新的科学家AI正在逐步推出,但目前仅在石油钻塔、幽灵船和深海岛屿出现。 你可以通过他们的海军迷彩服和方形护目镜来区分他们。 与其他同类AI不同,他们无法看穿墙壁,需要依靠噪音和近期的目击情况来寻找你。这意味着你可以通过探头或制造噪音来引诱他们,然后绕到他们身后射击。 他们较低的反应速度进一步为此提供了便利。如果你出现在他们意想不到的角度,他们会感到惊讶,你甚至可以在他们做出反应之前就将其击落。 此外,他们不会冲进狭窄通道被蹲守的玩家屠杀,而是会尝试侧翼包抄、投掷烟雾弹并集体冲锋,或者干脆在另一侧埋伏等待。他们在面对狙击手时也会更加谨慎,如果被击中或听到枪声,所有人都会立即躲入掩体并等待。 我们会密切关注玩家的反馈,并持续进行调整。当新AI的表现足够理想时,我们会考虑将主岛上的其他科学家也切换为新AI。 建筑规划视角模型 我们认为让其他人看到的内容与你所看到的保持一致会更好,因此我们在规划器中添加了视角模型。

新任务 本月更新中新增5个海军主题任务。 这些任务可从新增及现有任务发布NPC处接取。部分任务需要你深入深海探索,部分任务则在大陆区域进行。

本次更新对内部任务的创建和修改方式进行了大量改进。虽然我们在任务方面仍有更多计划,但目前的工作基础已比以往更加完善。 此外,本次更新还包含多项生活质量优化及修复,涉及现有任务、NPC对话,同时进行了相关的后台优化。 大型石油钻井平台船只: 科学家船只现在会携带箱子在大型石油钻井平台生成,为玩家从海上获取石油增加了额外挑战。

刚性充气艇(RHIB)将在大型石油钻井平台周围巡逻,阻止任何玩家靠近。这些刚性充气艇会在石油钻井平台重置时重新生成。

你可以杀死科学家并窃取船上的战利品。被偷走的船只在石油钻井平台重置后仍会保留。 艺术家包DLC 《腐蚀》拥有所有热门游戏中最多元的玩家群体,从硬核PVP玩家到友好和不那么友好的角色扮演玩家。为了体现这一点,我们拿出了最精良的数字画笔,打造了艺术家DLC包;这是一系列酷炫又巧妙的物品,无论你想绘制一幅迷人的肖像,还是在邻居的基地上涂鸦,都能帮助你表达自我。

彩弹枪与工装裤 用彩弹枪和工装裤将战术突袭变成艺术。其具有独特的弹药类型,将彩弹装入料斗,选择你的队伍颜色,制造精彩场面。提供5种颜色,适用于多支队伍。 彩弹造成的伤害量会根据受伤玩家和发起攻击的玩家是否都装备了工装裤而有所不同。服务器管理员可以通过【paintballstandarddamage】和【paintballoverallsdamage】这两个独立的服务器参数来调整这些伤害值。

当然,你也可以使用彩弹枪标记任何你想标记的东西,而不仅仅是其他玩家!此外,彩弹服有一个独特的功能,即兜帽会根据你选择的头饰动态地向上或向下调整。

可涂装反应靶 这款可部署的反应靶皮肤能让你自定义自己的靶子。你可以在靶板和桶形头盔上进行涂装。额外功能是,这个桶的作用相当于玩家的头部,让你能够磨练自己的爆头技巧。

华丽相框 用这些华丽相框为你的基地增添一丝格调。你可以在上面绘画或添加照片,当你对自己的杰作满意后,还能为相框添加独特描述。包含从小号到特大号的5种尺寸。

发光相框 这个包含5个发光相框的合集能让你的艺术作品在灯光下展示。支持开关控制,你可以选择关闭或开启灯光,让所有人都能欣赏到你的作品。

百叶相框 使用百叶相框展开你的设计。它有5种尺寸,你可以手动或通过IO系统上下卷起百叶窗,为角色扮演游戏竞赛到终极陷阱基地展示等场景提供无限可能。

无框画布 如果超大画框仍无法满足你的创作野心,那么这套5张无框画布便是你的理想之选。你可以用它们创作真正史诗级比例的壁画。

便携画架 带上这个全新的独特可部署道具,将你的才华带到户外吧。你可以安装最大尺寸为“大”的任何画框,在渔村的下风向呼吸清新空气,尽情绘画。在绘画模式下,你可以切换背景甚至画布本身,助你实现创意构想。画架支持你想用的任何颜色,甚至黑色……

可绘制窗户 无论是制作彩色玻璃、鱼缸、商店橱窗还是《小鬼当家》风格的诱饵,这款可绘制窗户都能派上用场!该可部署物品是强化玻璃窗的外观皮肤。

玫瑰奖喷漆 最后但同样重要的是,艺术家DLC包中包含4款可用于喷漆工具的自定义喷漆。其中包括第一名、第二名、第三名以及最后一名的喷漆。您可以根据需要使用它们。

新的创意工坊可涂装武器:SKS 本月,我们将推出下一个支持创意工坊涂装的武器:SKS SKS一直是涂装社区的热门请求,我们很高兴能够满足大家的需求!作为我们最新的武器之一,我们迫不及待想看到社区如何利用其更新后的外观进行创作。

要制作自己的SKS皮肤,请前往游戏内工坊并找到SKS武器物品。从那里,你可以下载模型文件并添加自己的材质。 服务器性能 如果你一直在关注此次更新的开发进度,可能知道我们去年因一些令人担忧的服务器性能问题而不得不推迟更新。从那以后,我们一直致力于将服务器性能恢复到海军更新前的水平。虽然很多问题出在新内容上,但我们并未止步于此,还对旧的性能瓶颈进行了大量改进。 这些解释可能有些技术性,但我们认为展示我们解决这些问题的过程可能会很有趣。烹饪/烤箱性能

我们注意到烤箱进程(包括营火、熔炉、烧烤架等)导致了一些较大的帧时间。经过仔细检查,发现存在几个问题。烹饪进程每0.5秒运行一次,且没有随机性,因此如果大量烤箱同时运行,它们很可能会集中处理,从而导致较大的性能峰值。在500个烤箱同步运行的模拟测试中,我们观察到处理所有烤箱需要18毫秒。


熔炉现在每帧使用最高0.25毫秒的预算,以在大规模运行时平稳成本。这可能会使系统运行变慢,因此我们也进行了一些优化,让每个熔炉运行得更快。在创建输出物品时,我们过去会生成一个新物品(例如1个金属碎片),并尝试将该物品添加到输出中(这通常会在现有堆叠上+1,然后删除新创建的物品)。现在,我们会先检查输出中是否已有该物品,若有则直接增加其数量,从而绕过新物品创建流程(我们在工业系统中已使用此技巧一段时间)。此外,每个熔炉之前每 tick 都会遍历其所有物品来寻找燃料,现在这一过程已被缓存。工业性能优化 最后,此前烤箱每次更新烹饪过程(以更新物品图标上的动画进度)时都会标记其库存为脏数据,现在仅在达到阈值(5%、10%等)时才会标记,这显著降低了发送更新库存的开销。 这些改动将500个熔炉熔炼金属矿石的模拟测试耗时降至最高0.25毫秒,通常甚至更低,且对玩家无明显影响。

工业系统一直是服务器性能方面的一大挑战。多年来,基地和管道设计变得越来越精细复杂,这暴露了逻辑中的新瓶颈。本月,我从一个实时服务器上获取了一个性能极差的基地存档,将其用作有用的基准测试。在某些情况下,该基地评估整个工业系统需要花费20毫秒/帧,这在任何服务器上显然都是个问题。 主要的性能提升在于减少了我们必须迭代物品容器和其他数组的次数。在这种规模下,从容器中获取物品可能会很慢,因为内存中物品的顺序可能与容器中物品的顺序不匹配,所以我们可能需要遍历整个容器来查找特定槽位中的物品。将此乘以每个输入的每个槽位,再乘以每个输出的每个槽位进行评估,成本会迅速增加。在工业流程中建立一个可参考的快速查找表带来了巨大收益,在某些情况下甚至可以省去超过20,000次的枚举操作。

检查通过筛选器的物品也会耗费我们的时间,在流程开始时对整个输入容器运行一次筛选器,使我们能够绕过更多的枚举操作,这也意味着我们可以移除几层嵌套的for循环。最终结果是,上述基础框架现在每帧的峰值时间为3毫秒。虽然仍然需要不少时间,但相比最初的情况已有显著改善。 关系系统 关系管理器系统控制着联系人系统——获取你遇到的玩家的图像并记录你们的关系。它的功能相对有限,但在人口密集的服务器上却需要花费相当长的时间。

此前,系统会遍历服务器中的所有玩家,寻找范围内的玩家,通过物理检查判断他们是否可见,并在需要时创建新的关系。同时,系统还会检查玩家的所有现有关系,计算有多少玩家将某一玩家标记为负面,并默认将其标记为敌对(即其名称标签显示为红色)。此过程每1秒执行一次,且在大量玩家同时触发时没有保护机制,可能导致偶尔出现极长的帧时间——在繁忙服务器上可达0.75毫秒。 我已将此流程更新为使用预算队列,这样每帧最多仅进行0.15毫秒的处理。如果有更多玩家需要更新,系统将等待下一帧再进行处理。由于此逻辑无需完全实时更新,因此轻微延迟是可接受的,且很可能不会被察觉。我还更新了敌对判定逻辑,仅当玩家修改了某个单位的状态(标记为友方/敌对/中立)时才会运行,因为在大多数情况下,该判定每次得到的结果都是相同的。最后,我更新了创建新单位时的视线检查,将服务器遮挡系统作为第一遍检查,这意味着我们很多时候可以跳过物理计算。 玩家碰撞体大小

我们支持在特定场景下更改玩家碰撞体大小,例如倒地、睡眠、乘坐载具等情况。此前,这一功能通过在服务器上每帧遍历所有玩家并根据需要更新碰撞体大小来实现。在中等人口规模的服务器上,即使在大多数情况下无需更新碰撞体大小,这一过程仍会占用0.25毫秒。 我已对此进行改进,采用了预算队列机制,使得每帧仅更新占用0.05毫秒处理时间的玩家碰撞体。由于玩家碰撞体大小相当重要,我还添加了玩家状态变更时的手动大小调整功能(例如进入睡眠状态时),确保碰撞体大小能够立即更新,而不会延迟几帧。育儿体积 在《腐蚀》中有一个名为“育儿体积”的系统——顾名思义,这些体积会检测玩家或其他实体是否在附近,并将其与另一个物体进行关联。由于存在许多边缘情况,我们还会运行额外的检查(如物理查询)以避免问题。 即将推出的玩家自制船只依赖于此系统,并且其对该系统的利用率远高于游戏世界中的其他任何内容。在开发过程中,我们发现该系统会给服务器处理带来巨大的性能消耗。例如,100艘由3个方块组成的船只和3个处于睡眠状态的玩家就会产生这种情况。

以下是其成本——3.5毫秒,对于非活跃使用的功能来说,这个数值相当高。

我已花时间重写了在TriggerParent.TickMode设为1(默认值)时运行的逻辑。现在它: 使用自身的处理队列而非调用函数,减少了物理世界在各个调用之间发生变化时的卡顿情况 采用批处理和Burst作业,尽可能在多个线程间重叠处理工作 如果体积及其内容未移动或改变,则跳过工作 因此,上述场景现在的耗时为: 所有船只移动时:1.4毫秒(减少61%) 所有船只静止时:0.25毫秒(减少93%)


程序化生成卡顿 在查看性能遥测数据时,我注意到游戏大约每分钟会出现一次奇怪且频繁的严重卡顿:

事实证明,我们的实体生成系统在重新生成所有缺失实体(尤其是垃圾堆)时存在困难。该系统通过在服务器上跟踪实体群的密度,并对游戏世界进行大量随机采样,过滤掉无效样本,然后使用这些位置来生成实体。 我编写了一个工具来模拟实体群填充过程(spawn.dump_map <实体群名称> [数量=100]),该工具可以可视化采样工作方式以及样本被拒绝的原因。各种拒绝原因都用不同颜色编码,只有“绿色”表示成功。以下是修复前的可视化结果——尝试生成800个垃圾堆,进行了25000次(上限)尝试:

事实证明,我们遇到了几个漏洞,这些漏洞既会阻止生成新实体,也会在没有可生成实体的情况下仍然进行采样。修复这些漏洞并重新运行工具后,我们尝试生成800个垃圾堆,共进行了3019次尝试(需要放大才能看到像素)。

这对我们的最大帧时间遥测数据也产生了积极影响——现在延迟峰值出现的频率低多了。

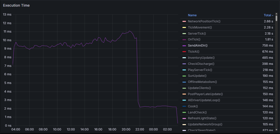
自动炮塔性能 自动炮塔一直是服务器的巨大负担。这是因为它们每隔几秒就会频繁更新角度,服务器上的每个炮塔都会这样。 这些角度更新中的每一个都通过网络不断同步到附近的所有客户端。这给客户端带来了大量不必要的网络开销。 下方图表显示了用于通过网络发送这些值的SendAimDir()方法的执行时间差异。该补丁于晚上10点在我们的测试服务器上发布(可以看到实施后数值急剧下降)。此更改还会影响弩炮和新型加农炮,减少它们两者的网络开销。

这些角度更新同样在主线程中对每个炮塔执行,且没有太多负载平衡或限流措施。 为解决此问题,我引入了两个新的预算循环,可防止大量自动炮塔过度消耗服务器资源。这在大型服务器上会更为明显。每个服务器的炮塔预算可通过以下控制台变量进行配置: 新增 - tick_update_ms(默认值 1)- 每帧可用于炮塔角度更新和常规更新的最大毫秒数 新增 - ammo_update_ms(默认值 0.1)- 每帧可用于炮塔弹药检查的最大毫秒数 scan_budget_ms(默认 0.5) - 每帧可用于收集炮塔角度的毫秒数 浮力性能 为海军更新做准备时,我们需要一种方法,让我们的水域系统能够在深海中支撑大量漂浮物体,这不仅包括新的玩家船只,还包括现有的漂浮物体,如尸体或战利品。 浮力代码本身已经过相当优化,并使用了一些较新的API来获取水位高度或检查碰撞等信息。然而,每个漂浮物体都在为自身运行模拟,这意味着它们会逐个运行所有浮力的各个步骤。 我们可以将这些浮力检查批量处理,而不是逐个运行检查,使用多个工作线程在所有物体上运行。此前,在简化逻辑中,我们会检查每个物体上多个点的水位高度,然后添加一些力使物体向水面移动。现在,我们通过多线程同时获取所有漂浮物体的高度,计算它们的受力,最后在主线程上应用这些力。 在有200艘船(每艘船有多个浮力点)的场景中,这一优化使速度提升了4倍,并且在添加更多物体时,其扩展性也比以前更好。

自定义Unity/PhysX 长期以来,物理系统一直是《腐蚀》服务器性能的瓶颈。除了减少游戏世界中的碰撞体数量外,我们一直没有找到能显著降低这部分性能消耗的方法。不过在去年,我们获得了对自定义版本Unity引擎进行修改的能力,并能使用该引擎向游戏部署更新。 物理更新可以细分为多个不同环节,而《腐蚀》面临的最大瓶颈是所谓的“宽阶段”。这是物理更新过程中的一个环节,在此阶段会快速找出可能发生碰撞的碰撞体对,之后才会进行更复杂的计算以获取精确的接触信息。由于《腐蚀》中地图的规模以及大型基地碰撞体的密度,这最终成为一项高资源消耗的操作。 我们对物理引擎(PhysX)进行了针对性调整,大幅提升了物理更新中这部分的速度。其中,对碰撞检测的宽相位阶段进行并行化处理是影响最大的改动,我们将每个区域拆分为独立任务,在所有可用的工作线程上进行调度,之后再将结果合并到主线程。

上图显示了我们最活跃的服务器之一在很长一段时间内的平均物理更新耗时,图表中点处是我们切换到带有自定义PhysX库的新Unity版本的时间点。性能提升相当显著。 为确保这些更改的安全性,我们在海军更新之前推送了一个仅包含新Unity/PhysX版本切换的服务器更新。自然地,所有这些性能提升都转化为玩家上限的提高,而这一循环将再次开始。 我正在为未来开发进一步的PhysX/Unity改进,因此情况将从这里继续改善。骑乘玩家性能优化 - 船只 当玩家处于骑乘状态时,我们之前每帧都在不断将其位置设置为骑乘位置,而非直接将玩家与坐骑进行父子关系绑定。父子关系绑定能自动将玩家移动到骑乘位置,且成本相对较低;而我们之前的设置方法成本很高。 虽然由于代码库的一些原因(与父子关系绑定体积有关),我们需要每帧进行设置,但我已成功解决了足够多的问题,现在可以为部分可骑乘载具启用父子关系绑定功能。目前仅适用于船只,但我相信未来可以将其扩展到更多可骑乘载具上。 此外,骑乘载具的AI也增加了这一成本,在本补丁中这一成本进一步上升。幸运的是,这些改进也修复了AI增加成本的问题。 此前,测试服务器(每帧移动玩家大约花费0.6毫秒)在玩家数量较少(约20人左右)的情况下:

现在有数百个AI的情况下,我们将MountedPlayerSync的父方法耗时降至0.02毫秒,而MountedPlayerSync本身甚至未被调用。

守车性能优化 上个月我发现,在哨站周围移动时出现了一些异常的性能下降问题。经排查,原因是静态守车列车使用了过多的画布资源,目前该问题已修复。

这也影响了野外 caboose 火车车厢附近的玩家。 霰弹枪陷阱/火焰炮塔性能 我们注意到火焰炮塔和霰弹枪陷阱导致了一些异常峰值。这种情况在没有任何 TC 的大型基地中每隔几秒就会发生一次。虽然相当罕见,但还是进行了修复。

我还降低了火焰炮塔的网络开销。它们之前每0.1秒就会向网络范围内的所有玩家发送旋转信息,这是没有必要的。 服务器分析器 - 即时模式 在内部锁定前几天,我推出了服务器分析器的一项实验性改进,即能够捕获特定代码区域。这在追踪延迟峰值或测量不常运行的代码时应该会很有用。以下是几个使用示例: // 记录Run()及其所有内部内容,然后导出快照 using(ServerProfiler.RecordScope("IndustrialQueue", RecordIndustrialQueueServerVar)) { industrialQueue.Run(); } // 或者 // 持续记录,仅当耗时超过5毫秒时导出 using(ServerProfiler.RecordScopeIfSlow("IndustrialQueue", TimeSpan.FromMilliseconds(5),RecordIndustrialQueueServerVar)) { industrialQueue.Run(); } 在这两种情况下,都会生成一个IndustrialQueue.json.gz文件,该文件可在本地的server/<ident>/profiler/目录中找到。为了避免快照过多以及过多的系统开销(录制仍会降低性能,导出为异步): 强烈建议设置一个标志来指示作用域是否处于活动状态(示例中的RecordIndustrialQueueServerVar) 服务器分析器在导出后有一个30分钟的内部等待期,期间作用域处于非活动状态。可通过profile.ExportIntervalS进行配置,若不想等待,可使用profile.ResetExportInterval重置间隔 可通过profile禁用整个功能ImmediateModeEnabled(默认启用) 此功能专为运行时间在0.05毫秒及以上的代码设计,因此请勿用于分析低消耗的内容(设置分析器和安装分析器钩子会产生开销) TWITCH DROPS - HOME BREWED 4 Twitch掉落活动回归! 活动时间:2月5日至15日! 届时请收看Rust社区中我们喜爱的新锐创作者们的精彩直播! 记得同步账号并在Twitch上观看这些优秀创作者的直播后领取你的掉落奖励。

《腐蚀》限时半价优惠 大家好! 为庆祝期待已久的海军更新发布,《腐蚀》现已开启限时半价优惠活动!

2026-02-05 18:43:07 发布在
锈
说点好听的...
收藏
0
0
